Capabilities that go beyond the basics
-
Maximum value is achieved through robotic operation
To unlock the full potential of your operations: greater efficiency, accuracy, lower costs, and reduced risk, a control system with automated sequences is essential. These sequences, built on proven best practices, simplify the operator’s role: instead of managing complex commands, they simply select the task, allowing full focus on monitoring.
This approach ensures consistent quality, regardless of the operator’s experience, and significantly reduces the chance of errors or deviations. It also enables operators to work from the most suitable location, adding flexibility without compromising performance.
-
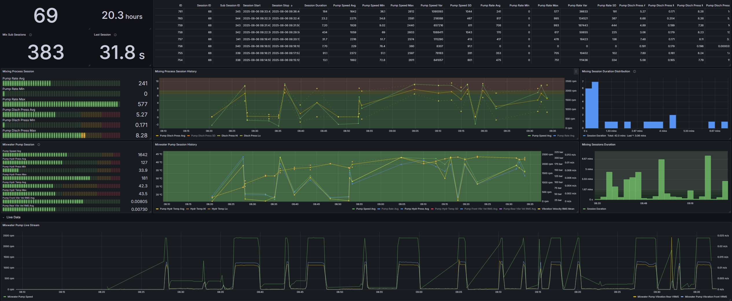
Turn process data into actionable insight
Sensors and instruments generate a vast amount of valuable data but much of it remains unused. By capturing and presenting this data in a clear, accessible format, we unlock powerful insights that drive smarter decisions. Our cloud solution enables direct data transfer to systems like MES, ERP, and other approved platforms, ensuring seamless integration and real-time visibility across your operations.
-
Train and test safely with a Digital Twin
Developing automated sequences based on best practices starts with a reliable digital twin; one that mirrors the behavior of the actual plant or machinery. We’re building this digital twin in close collaboration with experienced operators to ensure accuracy and relevance. Not only does it support smarter automation development, but it also serves as a safe space for virtual testing for training, methods, and validation.
-
Integration drives resource efficiency
System integration ensures subsystems operate as one unified system. Integration by use of OPC UA technology standard provides obvious gains:
– Free exchange of data as all systems speak the same language
– Provides an improved basis for making decisions
– All systems monitored through a common communication network
– Full flexibility; swap components effortlessly